活动

天翼云最新优惠活动,涵盖免费试用,产品折扣等,助您降本增效!
热门活动
  • 云聚517 · 好价翼起拼 NEW 爆款云主机低至25.83元/年,参与拼团享更多优惠,拼成得额外优惠券
  • 安全隔离版OpenClaw NEW OpenClaw云服务器专属“龙虾“套餐低至1.5折起
  • 聚力AI赋能 天翼云大模型专项 大模型特惠专区·Token Plan 轻享包低至9.9元起
  • 青云志云端助力计划 NEW 一站式科研助手,海外资源安全访问平台,助力青年翼展宏图,平步青云
  • 企业出海解决方案 NEW 助力您的业务扬帆出海,通达全球!
  • 天翼云信创专区 NEW “一云多芯、一云多态”,国产化软件全面适配,国产操作系统及硬件芯片支持丰富
  • 中小企业服务商合作专区 国家云助力中小企业腾飞,高额上云补贴重磅上线
  • 云上钜惠 爆款云主机全场特惠,2核4G只要1.8折起!
  • 天翼云奖励推广计划 加入成为云推官,推荐新用户注册下单得现金奖励
免费活动
  • 免费试用中心 HOT 多款云产品免费试用,快来开启云上之旅
  • 天翼云用户体验官 NEW 您的洞察,重塑科技边界

息壤智算

领先开放的智算服务平台,提供算力、平台、数据、模型、应用“五位一体”智算服务体系,构建全流程的AI基础设施能力
AI Store
  • 算力市场
  • 模型市场
  • 应用市场
公共算力服务
  • 裸金属
  • 定制裸金属
训推服务
  • 模型开发
  • 训练任务
  • 服务部署
Token服务
  • 模型广场
  • 体验中心
  • 服务接入
应用托管
  • 应用实例
科研助手
  • 科研智能体
  • 科研服务
  • 开发机
  • 并行计算
大模型
  • DeepSeek-V4-Flash
  • GLM-5.1
  • Qwen3.5-122B-A10B
  • DeepSeek-V3.2(旗舰版)
  • GLM-5(正式版)
智算一体机
  • 智算一体机
智能体引擎
  • 智能体引擎
智算安全专区
  • 大模型安全评测
  • 大模型安全护栏
模型适配专家服务
  • 模型适配专家服务
算力服务商
  • 入驻算力服务商

应用商城

天翼云精选行业优秀合作伙伴及千余款商品,提供一站式云上应用服务
进入甄选商城进入云市场进入AI Store创新解决方案公有云生态专区智云上海应用生态专区
建站工具
  • 新域名服务
  • SSL证书
  • 翼建站
企业办公
  • 安全邮箱
  • WPS 365 天翼云版
  • 天翼企业云盘(标准服务版)
灾备迁移
  • 云管家2.0
  • 翼备份(SaaS版)

定价

协助您快速了解云产品计费模式、价格详情,轻松预估上云成本
价格计算器
  • 动态测算产品价格
定价策略
  • 快速了解计费模式

合作伙伴

天翼云携手合作伙伴,共创云上生态,合作共赢
天翼云生态合作中心
  • 天翼云生态合作中心
天翼云渠道合作伙伴
  • 天翼云代理渠道合作伙伴
天翼云服务合作伙伴
  • 天翼云集成商交付能力认证
天翼云应用合作伙伴
  • 天翼云云市场合作伙伴
  • 天翼云甄选商城合作伙伴
天翼云技术合作伙伴
  • 天翼云OpenAPI中心
天翼云培训认证
  • 天翼云学堂
  • 天翼云市场商学院
天翼云合作计划
  • 云汇计划
天翼信创云专区
  • 信创云专区
  • 适配互认证

开发者

开发者相关功能入口汇聚
技术社区
  • 专栏文章
  • 互动问答
  • 技术视频
资源与工具
  • OpenAPI中心
培训与认证
  • 天翼云学堂
  • 天翼云认证
开源社区
  • 魔乐社区
  • OpenTeleDB

支持与服务

为您提供全方位支持与服务,全流程技术保障,助您轻松上云,安全无忧
文档与工具
  • 文档中心
  • 新手上云
  • 自助服务
  • OpenAPI中心
定价
  • 价格计算器
  • 定价策略
基础服务
  • 售前咨询
  • 在线支持
  • 在线支持
  • 工单服务
  • 服务保障
  • 会员中心
增值服务
  • 红心服务
  • 首保服务
  • 客户支持计划
  • 专家技术服务
  • 备案管家
我要反馈
  • 建议与反馈
  • 用户体验官
信息公告
  • 客户公告

了解天翼云

天翼云秉承央企使命,致力于成为数字经济主力军,投身科技强国伟大事业,为用户提供安全、普惠云服务
品牌介绍
  • 关于天翼云
  • 智算云
  • 天翼云4.0
  • 新闻资讯
  • 天翼云APP
基础设施
  • 全球基础设施
  • 信任中心
最佳实践
  • 精选案例
  • 超级探访
  • 云杂志
  • 分析师和白皮书
  • 天翼云·创新直播间
市场活动
  • 2026智能云生态大会
  • 2025智能云生态大会
  • 2024智算云生态大会
  • 2023云生态大会
  • 2022云生态大会
  • 天翼云中国行
天翼云
  • 活动
  • 息壤智算
  • 产品
  • 解决方案
  • 应用商城
  • 定价
  • 合作伙伴
  • 开发者
  • 支持与服务
  • 了解天翼云
      • 文档
      • 控制中心
      • 备案
      • 管理中心
      文档中心

      智算套件

      智算套件

      • 智算套件

      无数据

        • 产品动态
        • 产品介绍
        • 产品定义
        • 产品优势
        • 产品功能
        • 应用场景
        • 基本概念
        • 使用限制
        • 计费说明
        • 计费项
        • 快速入门
        • 创建训练应用
        • 创建推理应用
        • 用户指南
        • 套件管理
        • 套件概述
        • 套件安装
        • 套件更新
        • 套件卸载
        • 应用开发
        • NoteBook
        • 创建JupyterLab开发机
        • 创建VSCode开发机
        • 管理开发机
        • 开发机镜像
        • Tensorboard
        • 创建Tensorboard
        • 训练应用
        • 训练应用概述
        • 创建训练应用
        • PyTorch GPU单机训练
        • PyTorch GPU多机训练
        • 管理训练应用
        • 推理应用
        • 推理应用概述
        • 创建推理应用
        • vLLM GPU单机推理
        • vLLM GPU多机推理
        • vLLM GPU单机PD分离
        • vLLM GPU多机PD分离
        • vLLM NPU单机推理
        • vLLM NPU多机推理
        • vLLM NPU单机PD分离
        • vLLM NPU多机PD分离
        • MindIE NPU单机推理
        • MindIE NPU多机推理
        • MindIE NPU单机PD分离
        • MindIE NPU多机PD分离
        • 定时伸缩
        • 创建定时伸缩任务
        • 查询定时伸缩任务
        • 更新定时伸缩任务
        • 删除定时伸缩任务
        • 开启定时伸缩任务
        • 关闭定时伸缩任务
        • 智能路由
        • 创建智能路由
        • 数据集管理
        • 公共数据集
        • 私有数据集
        • 创建数据集
        • 管理数据集
        • 导入数据集
        • 数据集存储
        • 使用数据集
        • 数据集加速
        • Fluid概述
        • 开启数据加速
        • 使用数据加速
        • 解除数据加速
        • 数据预热
        • 测试加速性能
        • 数据缓存亲和性调度
        • 模型管理
        • 社区导入
        • 魔乐社区
        • 魔搭社区
        • Hugging Face社区
        • 训练导出
        • 纳管已有
        • 预热模型
        • 预热公共模型
        • 预热私有模型
        • 模型加速
        • 智能网关
        • 创建智能网关
        • 负载调度
        • 调度策略
        • Gang Scheduling调度
        • 装箱调度(Binpack)
        • GPU共享调度
        • 应用监控
        • 监控总览
        • 训练监控
        • 训练日志
        • 推理监控
        • 推理日志
        • 最佳实践
        • 创建单机训练任务
        • 创建多机训练任务
        • 常见问题
        • 框架管理
        • 数据集管理
        • 模型管理
        • 队列管理
        • 相关协议
        • 服务协议
        • 服务等级协议
          无相关产品

          本页目录

          帮助中心智算套件用户指南应用监控训练监控
          训练监控
          更新时间 2026-02-11 15:41:33
          • 新浪微博
          • 微信
            扫码分享
          • 复制链接
          最近更新时间: 2026-02-11 15:41:33
          分享文章
          • 新浪微博
          • 微信
            扫码分享
          • 复制链接
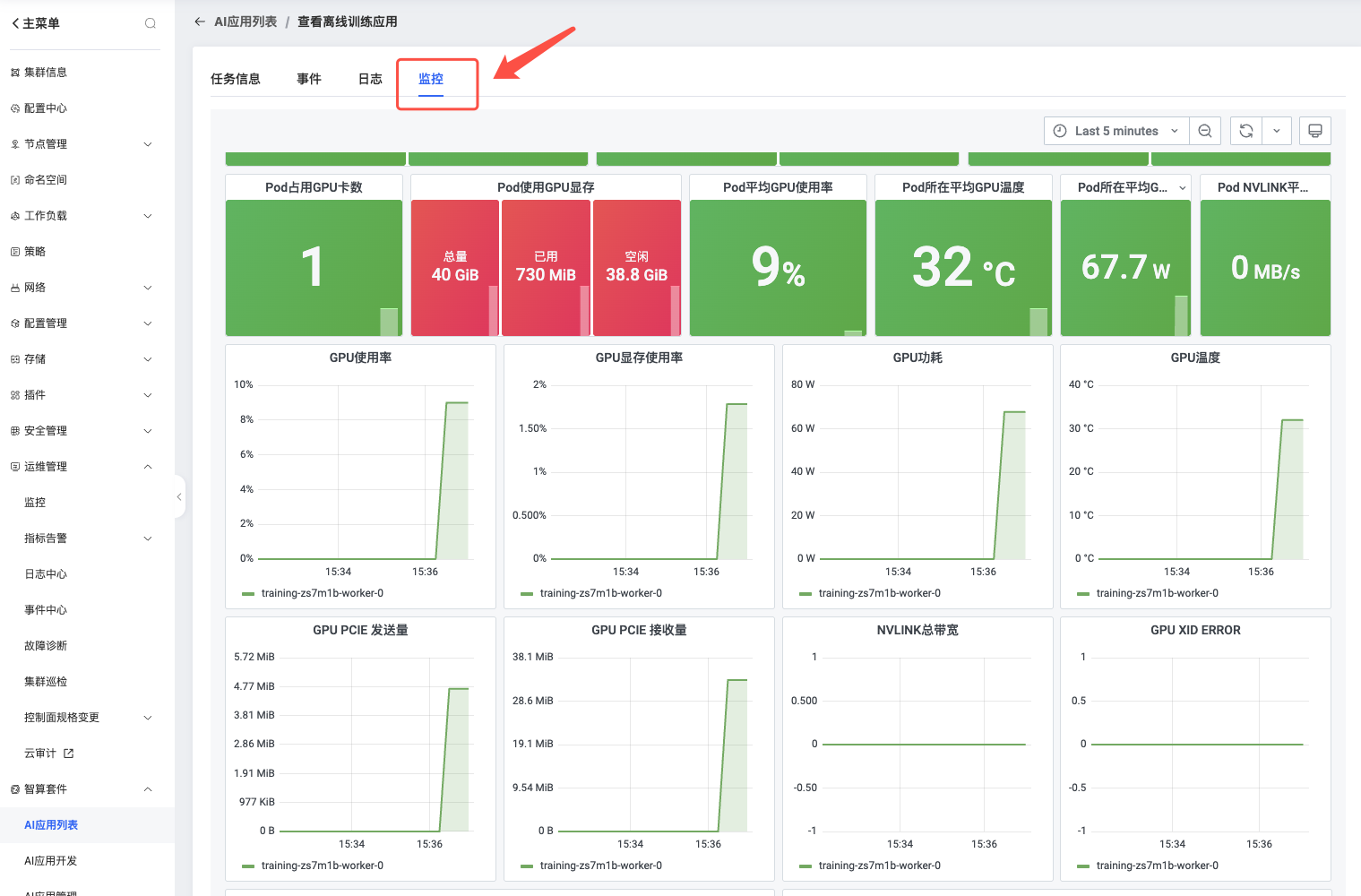
          本节介绍如何查看训练监控。

          操作步骤

          一、在AI应用列表,选择离线训练,点击要查看的训练任务

           

          二、进入训练任务详情页,点击监控,查看训练任务监控详情


           

          文档反馈

          建议您登录后反馈,可在建议与反馈里查看问题处理进度

          鼠标选中文档,精准反馈问题

          选中存在疑惑的内容,即可快速反馈问题,我们会跟进处理

          知道了

          上一篇 :  监控总览
          下一篇 :  训练日志
          搜索 关闭
          ©2026 天翼云科技有限公司版权所有 增值电信业务经营许可证A2.B1.B2-20090001
          公司地址:北京市东城区青龙胡同甲1号、3号2幢2层205-32室
          备案 京公网安备11010802043424号 京ICP备 2021034386号
          ©2026天翼云科技有限公司版权所有
          京ICP备 2021034386号
          备案 京公网安备11010802043424号
          增值电信业务经营许可证A2.B1.B2-20090001
          用户协议 隐私政策 法律声明