告警结果
更新时间 2025-10-24 18:05:13
最近更新时间: 2025-10-24 18:05:13
本小节介绍日志审计(原生版)告警结果用户指南。
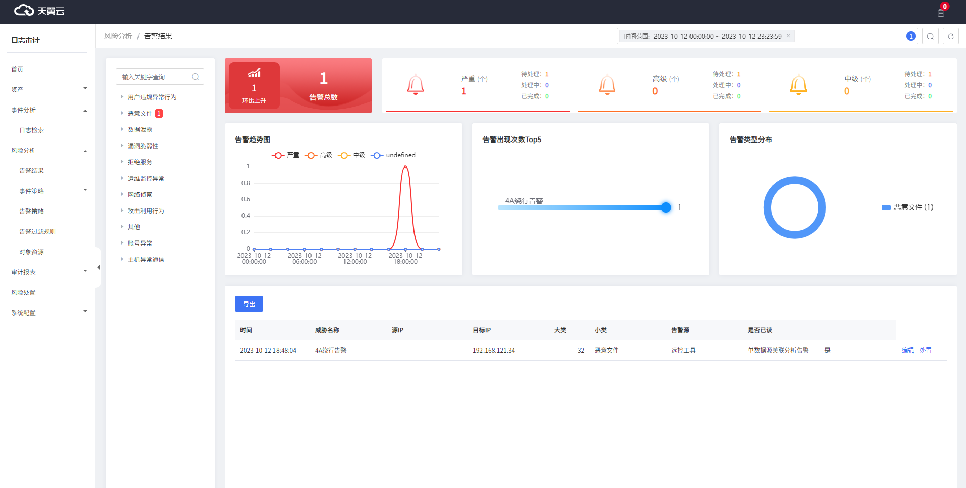
告警结果页面是展示日志审计服务对接的所有资产产生告警的统计页面。
前提条件
资产已经成功纳管并完成采集配置。
查看告警结果
1.登录日志审计(原生版)控制台。
2.在左侧导航栏选择“风险分析 > 告警结果”,进入“告警结果”页面。
说明“告警结果”页默认展示最近24小时的告警内容,若您想查看另外时间段的告警信息,可在页面右上角的时间框中选择需要查看的时间段。

编辑告警结果
1.登录日志审计(原生版)控制台。
2.在左侧导航栏选择“风险分析 > 告警结果”,进入“告警结果”页面。
3.在页面下面找到需要编辑的告警,单击“操作”列的“编辑”按钮,进入“告警详情”页面。
4.可以修改“处置状态”、“威胁状态”和“紧急性”。

告警结果处置
1.登录日志审计(原生版)控制台。
2.在左侧导航栏选择“风险分析 > 告警结果”,进入“告警结果”页面。
3.在页面下面找到需要编辑的告警,单击“操作”列的“处置”按钮,进入“处置”页面。
4.填写告警的处理方式。
| 参数 | 参数说明 | 取值样例 |
|---|---|---|
| 处理结果 | 根据实际情况选择“已处理”/“已删除”/“已忽略(误报)” | 已处理 |
| 整改建议 | (选填)填写告警的整改建议。 | - |
| 处理说明 | 填写告警的处理说明 | - |
注意已清除的告警再次触发后,不再变更处理状态,其他处理方式变更为待处理,需要重新处置。
