活动

天翼云最新优惠活动,涵盖免费试用,产品折扣等,助您降本增效!
热门活动
  • 安全隔离版OpenClaw NEW OpenClaw云服务器专属“龙虾“套餐低至1.5折起
  • 青云志云端助力计划 NEW 一站式科研助手,海外资源安全访问平台,助力青年翼展宏图,平步青云
  • 出海产品促销专区 NEW 爆款云主机低至2折,高性价比,不限新老速来抢购!
  • 天翼云信创专区 NEW “一云多芯、一云多态”,国产化软件全面适配,国产操作系统及硬件芯片支持丰富
  • 中小企业服务商合作专区 国家云助力中小企业腾飞,高额上云补贴重磅上线
  • 云上钜惠 爆款云主机全场特惠,2核4G只要1.8折起!
  • 天翼云奖励推广计划 加入成为云推官,推荐新用户注册下单得现金奖励
免费活动
  • 免费试用中心 HOT 多款云产品免费试用,快来开启云上之旅
  • 天翼云用户体验官 NEW 您的洞察,重塑科技边界

息壤智算

领先开放的智算服务平台,提供算力、平台、数据、模型、应用“五位一体”智算服务体系,构建全流程的AI基础设施能力
AI Store
  • 算力市场
  • 模型市场
  • 应用市场
公共算力服务
  • 裸金属
  • 定制裸金属
训推服务
  • 模型开发
  • 训练任务
  • 服务部署
模型推理服务
  • 模型广场
  • 体验中心
  • 服务接入
应用托管
  • 应用实例
科研助手
  • 科研智能体
  • 科研服务
  • 开发机
  • 并行计算
大模型
  • DeepSeek-V4-Flash
  • GLM-5.1
  • Qwen3.5-122B-A10B
  • DeepSeek-V3.2(旗舰版)
  • GLM-5(正式版)
  • Qwen3.5-397B-A17B(正式版)
智算一体机
  • 智算一体机
模型适配专家服务
  • 模型适配专家服务
算力服务商
  • 入驻算力服务商

应用商城

天翼云精选行业优秀合作伙伴及千余款商品,提供一站式云上应用服务
进入甄选商城进入云市场进入AI Store创新解决方案公有云生态专区智云上海应用生态专区
建站工具
  • 新域名服务
  • SSL证书
  • 翼建站
企业办公
  • 安全邮箱
  • WPS 365 天翼云版
  • 天翼企业云盘(标准服务版)
灾备迁移
  • 云管家2.0
  • 翼备份(SaaS版)

定价

协助您快速了解云产品计费模式、价格详情,轻松预估上云成本
价格计算器
  • 动态测算产品价格
定价策略
  • 快速了解计费模式

合作伙伴

天翼云携手合作伙伴,共创云上生态,合作共赢
天翼云生态合作中心
  • 天翼云生态合作中心
天翼云渠道合作伙伴
  • 天翼云代理渠道合作伙伴
天翼云服务合作伙伴
  • 天翼云集成商交付能力认证
天翼云应用合作伙伴
  • 天翼云云市场合作伙伴
  • 天翼云甄选商城合作伙伴
天翼云技术合作伙伴
  • 天翼云OpenAPI中心
天翼云培训认证
  • 天翼云学堂
  • 天翼云市场商学院
天翼云合作计划
  • 云汇计划
天翼信创云专区
  • 信创云专区
  • 适配互认证

开发者

开发者相关功能入口汇聚
技术社区
  • 专栏文章
  • 互动问答
  • 技术视频
资源与工具
  • OpenAPI中心
培训与认证
  • 天翼云学堂
  • 天翼云认证
开源社区
  • 魔乐社区
  • OpenTeleDB

支持与服务

为您提供全方位支持与服务,全流程技术保障,助您轻松上云,安全无忧
文档与工具
  • 文档中心
  • 新手上云
  • 自助服务
  • OpenAPI中心
定价
  • 价格计算器
  • 定价策略
基础服务
  • 售前咨询
  • 在线支持
  • 在线支持
  • 工单服务
  • 服务保障
  • 会员中心
增值服务
  • 红心服务
  • 首保服务
  • 客户支持计划
  • 专家技术服务
  • 备案管家
我要反馈
  • 建议与反馈
  • 用户体验官
信息公告
  • 客户公告

了解天翼云

天翼云秉承央企使命,致力于成为数字经济主力军,投身科技强国伟大事业,为用户提供安全、普惠云服务
品牌介绍
  • 关于天翼云
  • 智算云
  • 天翼云4.0
  • 新闻资讯
  • 天翼云APP
基础设施
  • 全球基础设施
  • 信任中心
最佳实践
  • 精选案例
  • 超级探访
  • 云杂志
  • 分析师和白皮书
  • 天翼云·创新直播间
市场活动
  • 2026智能云生态大会
  • 2025智能云生态大会
  • 2024智算云生态大会
  • 2023云生态大会
  • 2022云生态大会
  • 天翼云中国行
天翼云
  • 活动
  • 息壤智算
  • 产品
  • 解决方案
  • 应用商城
  • 定价
  • 合作伙伴
  • 开发者
  • 支持与服务
  • 了解天翼云
      • 文档
      • 控制中心
      • 备案
      • 管理中心
      文档中心

      存储资源盘活系统

      存储资源盘活系统

      • 存储资源盘活系统

      无数据

        • 产品动态
        • 产品简介
        • 产品定义
        • 产品优势
        • 产品特性
        • 产品功能
        • 产品规格
        • 应用场景
        • 主要概念
        • 生命周期
        • 商业版与免费版
        • 使用限制
        • 术语与缩略语
        • 计费说明
        • 软件许可证计费模式
        • 云存储一体机HBlock计费模式
        • 快速入门
        • 前期准备
        • 服务器端部署
        • 环境要求
        • HBlock部署-单机版
        • 配置环境
        • 部署HBlock
        • 部署HBlock示例
        • HBlock部署-集群版
        • 配置环境
        • 部署HBlock
        • 部署HBlock示例
        • 订购软件许可证
        • 订购云存储一体机HBlock
        • 客户端操作
        • Windows 客户端–单机版
        • Windows 客户端–集群版
        • Linux客户端-单机版
        • 客户端配置
        • 配置举例
        • Linux客户端-集群版
        • 客户端配置
        • 配置举例
        • 基本操作
        • 安装初始化
        • 登录
        • 卷管理
        • 快照
        • 一致性快照
        • iSCSI目标管理
        • 存储池(集群版适用)
        • 集群拓扑(集群版适用)
        • 服务器管理
        • 系统管理
        • 系统信息
        • 邮件通知
        • 远程协助
        • 密码管理
        • 许可证管理
        • 升级
        • 运维
        • 监控
        • 告警
        • 事件和日志
        • 技术支持
        • 用户指南
        • 安装
        • 初始化HBlock
        • 进入初始化页面
        • 单机版初始化
        • 集群版初始化
        • 集群拓扑文件
        • 登录
        • 概览
        • 系统详情
        • 概览
        • 卷操作
        • 卷列表
        • 查看卷
        • 创建卷
        • 禁用卷
        • 启用卷
        • 扩容卷
        • 修改卷配置
        • 修改上云配置(上云卷适用)
        • 设置卷关联的QoS策略
        • 解除卷关联的QoS策略
        • 清空卷(本地卷适用)
        • 主备切换(集群版适用)
        • 还原卷
        • 挂起卷(上云卷适用)
        • 恢复还原中断或挂起的卷(上云卷适用)
        • 创建快照(本地卷)
        • 创建一致性快照(本地卷)
        • 创建备份(本地卷)
        • 导入备份(本地卷)
        • 创建克隆卷
        • 断开克隆卷与快照的关系链
        • 删除卷
        • OOS Endpoint和区域
        • iSCSI目标
        • iSCSI目标列表
        • 创建目标
        • 查看/修改目标
        • 编辑iSCSI目标配置
        • 编辑iSCSI目标的允许访问列表
        • 删除iSCSI目标的允许访问列表
        • 删除目标
        • 存储池(集群版适用)
        • 存储池列表
        • 创建存储池
        • 查看/维护存储池
        • 添加节点到存储池
        • 移除存储池内的节点
        • 编辑存储池
        • 删除存储池
        • 设置存储池关联的QoS策略
        • 解除存储池关联的QoS策略
        • 设置存储池内卷的默认QoS策略
        • 解除存储池内卷的默认QoS策略
        • QoS策略
        • QoS策略列表
        • 创建QoS策略
        • 查看QoS策略
        • 编辑QoS策略
        • 设置卷关联的QoS策略
        • 解除卷关联的QoS策略
        • 设置存储池关联的QoS策略(集群版)
        • 解除存储池关联的QoS策略(集群版)
        • 设置存储池内卷的默认QoS策略(集群版)
        • 解除存储池内卷的默认QoS策略(集群版)
        • 删除QoS策略
        • 快照
        • 快照列表
        • 查看快照
        • 创建快照
        • 编辑快照
        • 回滚快照
        • 创建备份
        • 创建克隆卷
        • 删除快照
        • 一致性快照
        • 一致性快照列表
        • 查看一致性快照
        • 创建一致性快照
        • 创建同源一致性快照
        • 编辑一致性快照
        • 回滚一致性快照
        • 删除一致性快照
        • 集群拓扑(集群版)
        • 服务器
        • 服务器列表
        • 添加服务器(集群版适用)
        • 查看/修改服务器
        • 查询端口
        • 基础服务迁移(集群版适用)
        • 编辑节点(集群版适用)
        • 变更父节点(集群版适用)
        • 重启服务器上的HBlock
        • 移除服务器(集群版适用)
        • 运维
        • 监控
        • 监控概述
        • 系统(集群版适用)
        • 存储池(集群版适用)
        • 服务器(单机版适用)
        • 服务器(集群版适用)
        • 数据目录
        • 卷
        • 监控指标
        • 告警
        • 告警概述
        • 告警中的告警
        • 已解除的告警
        • 已失效的告警
        • 告警列表
        • 事件和日志
        • 事件和日志概述
        • 用户事件
        • 系统事件
        • 事件列表
        • 用户事件列表
        • 系统事件列表
        • 日志采集
        • 设置
        • 设置概述
        • 邮件通知
        • 远程协助
        • 密码管理
        • 高级功能试用
        • 软件许可证
        • 升级
        • 附录
        • HBlock服务
        • 转义字符
        • 软件许可证到期(试用期或订阅模式)后仍可用的功能
        • 命令行参考
        • 管理操作命令行格式说明
        • 帮助命令
        • 安装
        • 初始化
        • 软件许可证
        • 加载软件许可证
        • 查看软件许可证
        • 卷操作
        • 创建卷
        • 启用卷
        • 禁用卷
        • 创建克隆卷
        • 断开克隆卷与快照的关系链
        • 删除卷
        • 扩容卷
        • 修改卷
        • 设置卷主备优先级或自动切换(集群版适用)
        • 触发卷对应target的主备切换(集群版适用)
        • 还原卷(上云卷适用)
        • 挂起卷(上云卷适用)
        • 恢复还原中断或挂起的卷(上云卷适用)
        • 清空卷(本地卷适用)
        • 查询卷信息
        • 快照操作
        • 创建快照
        • 修改快照
        • 回滚快照
        • 删除快照
        • 查询快照
        • 一致性快照操作
        • 创建一致性快照
        • 修改一致性快照
        • 回滚一致性快照
        • 删除一致性快照
        • 查询一致性快照
        • 备份(本地卷)
        • 导出备份
        • 导入备份
        • iSCSI target 操作
        • 创建iSCSI target
        • 删除iSCSI target
        • 设置iSCSI target的CHAP认证
        • 迁移iSCSI target(集群版适用)
        • 修改iSCSI target下每个IQN允许建立的最大会话数
        • 修改iSCSI target的回收策略
        • 设置iSCSI target的允许访问列表
        • 删除iSCSI target的允许访问列表
        • 查询iSCSI target
        • iSCSI target允许访问列表文件
        • 存储池操作(集群版)
        • 创建存储池
        • 添加节点到存储池
        • 修改存储池
        • 移除存储池内的节点
        • 删除非基础存储池
        • 查询存储池
        • QoS策略
        • 创建QoS策略
        • 修改QoS策略
        • 设置对象关联的QoS策略
        • 解除对象关联的QoS策略
        • 删除QoS策略
        • 查询QoS策略
        • 集群拓扑(集群版)
        • 创建拓扑节点
        • 修改拓扑节点信息
        • 删除拓扑节点
        • 查询拓扑信息
        • 服务器操作
        • 添加服务器(集群版适用)
        • 修改服务器端口范围
        • 设置服务器目标门户IP
        • 设置服务器中HBlock可使用的内存
        • 设置服务器默认数据目录(单机版适用)
        • 迁移服务器上的基础服务(集群版)
        • 移除服务器(集群版适用)
        • 查询服务器
        • 添加数据目录
        • 修改数据目录的容量配额
        • 移除数据目录
        • 查询HBlock信息
        • 查看HBlock服务状态
        • 监控
        • 查询实时性能数据
        • 导出性能数据
        • 告警
        • 查看告警信息
        • 导出告警
        • 手动解除告警
        • 静默告警
        • 解除告警静默
        • 事件和日志管理
        • 查看HBlock事件
        • 导出HBlock事件
        • 发起HBlock日志采集
        • 查看HBlock采集的日志
        • 删除HBlock采集的日志
        • HBlock系统设置
        • 修改管理员密码
        • 邮件设置
        • 设置邮件通知功能
        • 删除邮件配置
        • 邮件配置查询
        • 远程协助
        • 设置远程协助
        • 删除远程协助配置
        • 远程协助配置查询
        • Pushgateway监控配置
        • 添加Pushgateway监控配置
        • 修改Pushgateway监控配置
        • 删除Pushgateway监控配置
        • 查询Pushgateway监控配置
        • HBlock可推送的操作系统监控指标
        • 智维推送告警配置
        • 添加向智维推送告警的配置
        • 修改向智维平台推送告警的配置
        • 删除向智维平台推送告警的配置
        • 查询向智维平台推送告警的配置
        • 鉴权方式
        • 设置鉴权方式
        • 查询鉴权方式
        • 开启高级功能试用(免费版)
        • 调整HBlock性能参数(集群版适用)
        • 调整HBlock性能参数
        • 查看性能调优配置
        • 停止服务器上的HBlock
        • 启动服务器上的HBlock
        • 重启服务器上的HBlock
        • 卸载HBlock
        • 查看HBlock版本
        • 升级HBlock
        • 升级HBlock
        • 查看升级状态
        • API参考
        • 安装
        • 访问地址
        • 接口
        • URL规则
        • 通用请求头
        • 签名方法
        • 通用响应头
        • 通用错误码
        • 初始化
        • 初始化
        • 查询初始化进度
        • 错误码列表
        • 软件许可证
        • 加载软件许可证
        • 批量查询软件许可证信息
        • 查询指定软件许可证信息
        • 错误码列表
        • 卷管理
        • 创建卷
        • 创建克隆卷
        • 断开克隆卷与快照的关系链
        • 启用卷
        • 禁用卷
        • 删除卷
        • 扩容卷
        • 修改单个卷
        • 设置卷的主备优先级或自动切换(集群版适用)
        • 触发卷对应target的主备切换(集群版适用)
        • 还原卷(上云卷)
        • 挂起卷(上云卷适用)
        • 恢复还原中断或挂起的卷(上云卷适用)
        • 清空卷(本地卷适用)
        • 设置卷的扩展属性(本地卷适用)
        • 删除卷的指定扩展属性(本地卷适用)
        • 删除卷的所有扩展属性(本地卷适用)
        • 查询卷的扩展属性(本地卷适用)
        • 批量查询卷
        • 查询指定卷
        • 查询卷关联的QoS
        • 错误码列表
        • 快照管理
        • 创建快照
        • 修改快照
        • 回滚快照
        • 删除快照
        • 批量查询快照
        • 查询指定快照
        • 错误码列表
        • 一致性快照管理
        • 创建一致性快照
        • 修改一致性快照
        • 回滚一致性快照
        • 删除一致性快照
        • 批量查询一致性快照
        • 查询指定一致性快照
        • 错误码列表
        • 备份
        • 导出备份
        • 导入备份
        • 错误码
        • iSCSI target管理
        • 创建iSCSI target
        • 修改iSCSI target的CHAP认证
        • 迁移iSCSI target(集群版适用)
        • 修改iSCSI target下每个IQN允许建立的最大会话数
        • 修改iSCSI target的回收策略
        • 设置iSCSI target的允许访问列表
        • 删除iSCSI target的允许访问列表
        • 删除iSCSI target
        • 删除CHAP
        • 批量查询iSCSI target
        • 查询指定的iSCSI target
        • 查询iSCSI target的连接信息
        • 删除iSCSI target连接
        • 错误码列表
        • 存储池(集群版)
        • 创建存储池
        • 添加节点到存储池
        • 修改存储池
        • 移除存储池内的节点
        • 删除非基础存储池
        • 批量查询存储池
        • 查询指定存储池
        • 查询存储池关联的QoS
        • 错误码列表
        • QoS策略
        • 创建QoS策略
        • 修改QoS策略
        • 设置卷关联的QoS策略
        • 解除卷关联的QoS策略
        • 设置存储池关联的QoS策略(集群版)
        • 解除存储池关联的QoS策略(集群版)
        • 设置存储池内卷的默认QoS策略(集群版)
        • 解除存储池内卷的默认QoS策略(集群版)
        • 删除QoS策略
        • 批量查询QoS策略
        • 查询指定QoS策略
        • 查询QoS策略关联/可关联的对象信息
        • 错误码列表
        • 集群拓扑(集群版)
        • 创建拓扑节点
        • 修改拓扑节点信息
        • 删除拓扑节点
        • 查询整个拓扑
        • 查询拓扑节点
        • 错误码列表
        • 服务器管理
        • 添加服务器(集群版适用)
        • 修改服务器属性
        • 批量修改服务器属性
        • 删除服务器属性
        • 迁移服务器上的基础服务(集群版适用)
        • 移除服务器(集群版适用)
        • 重启服务器上的HBlock
        • 批量查询服务器
        • 查询指定服务器
        • 添加数据目录
        • 修改数据目录的容量配额
        • 移除数据目录
        • 错误码列表
        • 查询HBlock信息
        • 查询HBlock服务状态
        • 监控
        • 获取实时监控数据
        • 获取历史性能数据
        • 错误码列表
        • 告警
        • 批量查询HBlock告警信息
        • 查询指定的HBlock告警
        • 手动解除HBlock告警
        • 静默告警/解除告警静默
        • 导出告警
        • 错误码列表
        • 事件和日志管理
        • 查看事件
        • 导出事件
        • 发起HBlock日志采集
        • 批量查询采集的日志
        • 查询单个采集的日志
        • 下载采集的日志文件
        • 删除指定的采集日志
        • 删除所有的采集日志
        • 错误码列表
        • HBlock系统设置
        • 修改管理员密码
        • 邮件设置
        • 设置邮件
        • 发送测试邮件
        • 查询邮件配置信息
        • 删除邮件配置
        • 错误码列表
        • 远程协助
        • 设置远程协助
        • 查询远程协助
        • 删除远程协助
        • 错误码列表
        • Pushgateway监控配置
        • 添加Pushgateway监控配置
        • 修改Pushgateway监控配置
        • 删除Pushgateway监控配置
        • 查询Pushgateway监控配置
        • 错误码列表
        • 智维推送告警配置
        • 添加向智维平台推送告警的配置
        • 修改向智维平台推送告警的配置
        • 删除向智维平台推送告警的配置
        • 查询向智维平台推送告警的配置
        • 错误码列表
        • 鉴权方式
        • 设置鉴权方式
        • 查询鉴权方式
        • 错误码列表
        • 开启高级功能试用(免费版)
        • 开启高级功能试用
        • 错误码列表
        • 调整HBlock性能参数(集群版适用)
        • 调整HBlock性能参数
        • 查看性能调优配置
        • 错误码
        • 查询HBlock版本
        • 升级HBlock
        • 升级HBlock
        • 查询升级进度
        • 错误码
        • 常用工具
        • Container Storage Interface插件
        • CSI概述
        • 基础知识
        • 安装部署
        • 环境要求
        • 安装使用
        • 脚本方式使用指南
        • 安装
        • 卸载
        • 升级
        • 配置插件
        • 配置HBlock访问地址
        • 配置HBlock访问用户名和密码
        • 配置加密模式
        • 配置Multipath
        • 调用方式
        • 示例路径
        • 静态PV
        • 动态PV(静态PVC)
        • 动态PVC
        • HELM方式使用指南
        • 安装
        • 卸载
        • 升级
        • 配置插件
        • HBlock相关配置
        • 配置示例
        • 调用方式
        • 调整PV
        • 调整PV的服务端连接位置
        • 调整PV的QoS策略
        • 创建快照
        • 概述
        • 预配置创建快照
        • 预配置创建快照
        • 示例
        • 动态创建快照
        • 动态创建快照
        • 示例
        • 创建克隆卷
        • 通过快照创建克隆卷
        • 通过快照创建克隆卷
        • 示例
        • 通过PVC创建克隆卷
        • 通过PVC创建克隆卷
        • 示例
        • OpenStack Cinder驱动插件
        • Cinder概述
        • 安装部署
        • 前置条件
        • 环境要求
        • 安装驱动
        • 配置卷类型
        • 卷操作
        • 查看卷列表
        • 查看卷详细信息
        • 卷概况
        • 卷快照
        • 创建卷
        • 连接卷
        • 分离卷
        • 扩展卷
        • 删除卷
        • 快照操作
        • 命令行方式
        • 创建快照
        • 为快照重命名
        • 修改快照的描述信息
        • 删除快照
        • 回滚快照
        • 查询所有快照
        • 查询指定快照
        • WEB方式
        • 查看快照列表
        • 查看快照详细信息
        • 创建快照
        • 编辑快照
        • 删除快照
        • 克隆操作
        • 前置条件
        • 命令行方式
        • 通过快照方式创建新卷
        • 通过卷方式创建新卷
        • WEB方式
        • 通过快照方式创建新卷
        • 通过卷方式创建新卷
        • 配置备份业务
        • 配置备份驱动文件
        • 全量备份卷
        • 增量备份卷
        • 查看备份列表
        • 查看备份详情
        • 删除备份
        • 恢复备份
        • 修改备份状态
        • 存储池操作
        • 查询存储池
        • QoS策略
        • 创建QoS策略
        • 修改QoS策略
        • 取消QoS策略的规则限制
        • 将QoS策略绑定到卷类型
        • 解除卷类型的QoS策略
        • 删除QoS策略
        • 查看卷类型关联的QoS策略
        • 查看QoS策略列表
        • 查看QoS策略详细信息
        • Nova使用HBock卷
        • Glance使用HBlock卷
        • 前置条件
        • 使用方法
        • 使用HBlock卷创建Glance镜像
        • 最佳实践
        • 开启HBlock向Prometheus推送监控数据的配置
        • Linux客户端在重启服务器之后,直接挂载HBlock创建的LUN
        • HBlock使用的数据目录自动挂载
        • HBlock服务设置开机自启动
        • Windows客户端和HBlock服务端断开连接
        • Linux客户端和HBlock服务端断开连接
        • 删除客户端残留磁盘数据
        • 常见问题
        • 计费类
        • 购买类
        • 操作类
        • 如何重启HBlock集群?
        • 如何配置HBlock访问权限?
        • 若iSCSI Initiator已经与某个iSCSI Target建立连接,之后HBlock再新建关联该iSCSI Target的LUN,iSCSI Initiator如何在不断开已有连接的情况下发现新的LUN?
        • 在Linux客户端,如何确认盘符与HBlock卷的对应关系?
        • 当客户端已挂载HBlock卷,且使用了XFS文件系统格式化,此时在HBlock服务器端创建以此卷为源卷的克隆卷,挂载源卷的客户端同时挂载该卷的克隆卷,挂载不成功,怎么解决?
        • 当HBlock服务端和客户端都重启后,且服务端比客户端延迟一段时间才启动,导致客户端无法自动重连,怎么处理?
        • 管理类
        • CSI插件
        • Cinder驱动插件
        • 视频专区
        • 文档下载
        • HBlock用户手册和安装包
        • CSI插件
        • Cinder驱动插件
        • 相关协议
        • 服务协议
          无相关产品

          本页目录

          帮助中心存储资源盘活系统快速入门基本操作运维监控
          监控
          更新时间 2026-03-24 17:15:47
          • 新浪微博
          • 微信
            扫码分享
          • 复制链接
          最近更新时间: 2026-03-24 17:15:47
          分享文章
          • 新浪微博
          • 微信
            扫码分享
          • 复制链接
          了解存储资源盘活系统的监控功能。

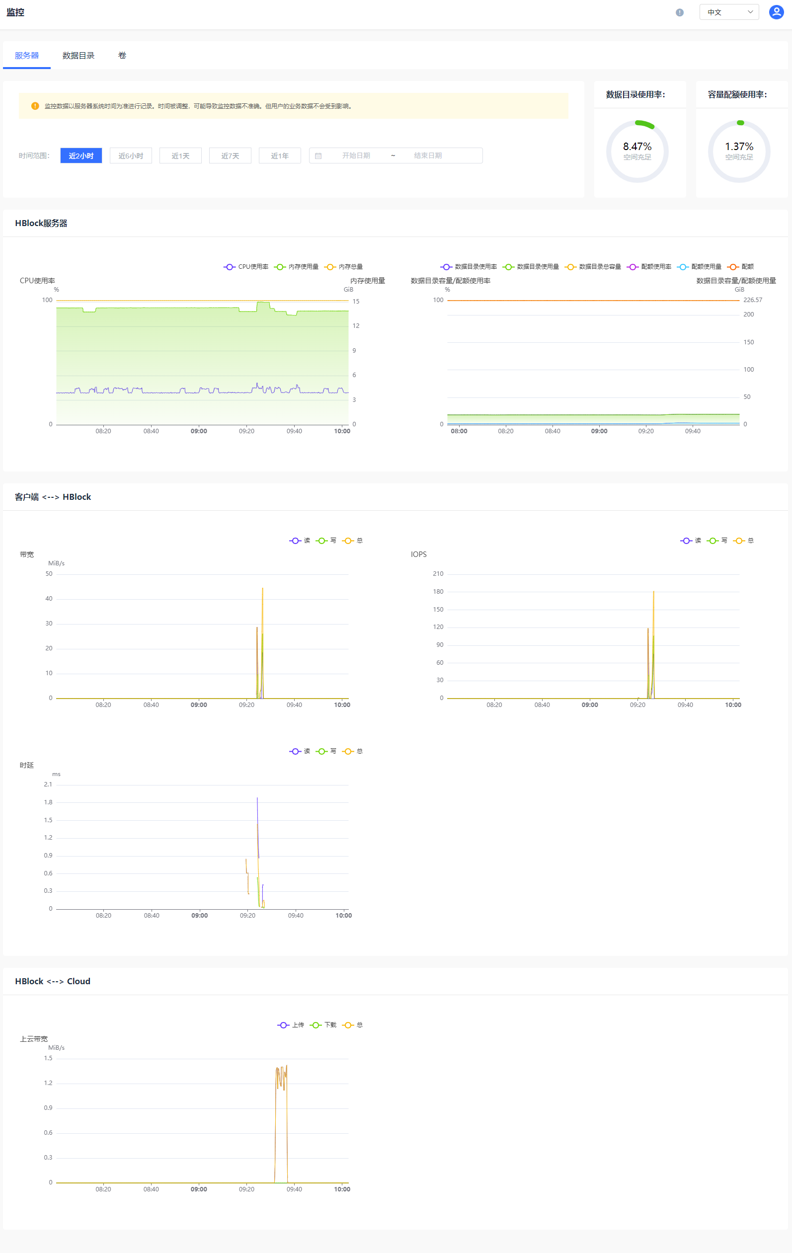
          点击左侧导航栏中的“运维”>“监控”,进入“监控”页面,查看系统(集群版)、存储池(集群版)、服务器、数据目录、卷的性能表现。

          系统(集群版适用)

          在“监控”页面点击“系统” ,可以查看以下指标指定时间段的监控曲线:数据目录使用率、容量配额使用率、数据目录使用量、数据目录总容量、配额使用量、配额、读带宽、写带宽、总带宽、读IOPS、写IOPS、总IOPS、读时延、写时延、总时延、上云上传带宽、上云下载带宽、上云总带宽。

          存储池(集群版适用)

          在“监控”页面,点击“存储池”,可以查看存储池内HBlock指定时间内的监控信息:数据目录使用率、容量配额使用率、数据目录使用量、数据目录总容量、配额使用量、配额、读带宽、写带宽、总带宽、读IOPS、写IOPS、总IOPS、读时延、写时延、总时延。

          服务器(集群版适用)

          在“监控”页面点击“服务器”,可以查看对应服务器上HBlock实时监控信息:CPU使用率、内存使用量、内存总量、数据目录使用率、容量配额使用率、数据目录使用量、数据目录总容量、配额使用量、配额、读带宽、写带宽、总带宽、读IOPS、写IOPS、总IOPS、读时延、写时延、总时延、上云上传带宽、上云下载带宽、上云总带宽。

          服务器(单机版适用)

          在“监控”页面点击“服务器”,可以查看服务器上HBlock指定时间内的监控信息:数据目录使用率、容量配额使用率、CPU使用率、内存使用量、内存总量、数据目录使用量、数据目录总容量、配额使用量、配额、读带宽、写带宽、总带宽、读IOPS、写IOPS、总IOPS、读时延、写时延、总时延、上云上传带宽、上云下载带宽、上云总带宽。

          数据目录

          在“监控”页面点击“数据目录”,可以查看数据目录指定时间内的监控信息:数据目录使用率、容量配额使用率、数据目录使用量、数据目录总容量、配额使用、配额。

          卷

          在“监控”页面点击“卷”,可以查看对应卷的实时监控信息:读带宽、写带宽、总带宽、读IOPS、写IOPS、总IOPS、读时延、写时延、总时延、上云上传带宽、上云下载带宽、上云总带宽、待上传量。

          文档反馈

          建议您登录后反馈,可在建议与反馈里查看问题处理进度

          鼠标选中文档,精准反馈问题

          选中存在疑惑的内容,即可快速反馈问题,我们会跟进处理

          知道了

          上一篇 :  运维
          下一篇 :  告警
          搜索 关闭
          ©2026 天翼云科技有限公司版权所有 增值电信业务经营许可证A2.B1.B2-20090001
          公司地址:北京市东城区青龙胡同甲1号、3号2幢2层205-32室
          备案 京公网安备11010802043424号 京ICP备 2021034386号
          ©2026天翼云科技有限公司版权所有
          京ICP备 2021034386号
          备案 京公网安备11010802043424号
          增值电信业务经营许可证A2.B1.B2-20090001
          用户协议 隐私政策 法律声明