活动

天翼云最新优惠活动,涵盖免费试用,产品折扣等,助您降本增效!
热门活动
  • 安全隔离版OpenClaw NEW OpenClaw云服务器专属“龙虾“套餐低至1.5折起
  • 青云志云端助力计划 NEW 一站式科研助手,海外资源安全访问平台,助力青年翼展宏图,平步青云
  • 出海产品促销专区 NEW 爆款云主机低至2折,高性价比,不限新老速来抢购!
  • 天翼云信创专区 NEW “一云多芯、一云多态”,国产化软件全面适配,国产操作系统及硬件芯片支持丰富
  • 中小企业服务商合作专区 国家云助力中小企业腾飞,高额上云补贴重磅上线
  • 云上钜惠 爆款云主机全场特惠,2核4G只要1.8折起!
  • 天翼云奖励推广计划 加入成为云推官,推荐新用户注册下单得现金奖励
免费活动
  • 免费试用中心 HOT 多款云产品免费试用,快来开启云上之旅
  • 天翼云用户体验官 NEW 您的洞察,重塑科技边界

息壤智算

领先开放的智算服务平台,提供算力、平台、数据、模型、应用“五位一体”智算服务体系,构建全流程的AI基础设施能力
AI Store
  • 算力市场
  • 模型市场
  • 应用市场
公共算力服务
  • 裸金属
  • 定制裸金属
训推服务
  • 模型开发
  • 训练任务
  • 服务部署
模型推理服务
  • 模型广场
  • 体验中心
  • 服务接入
应用托管
  • 应用实例
科研助手
  • 科研智能体
  • 科研服务
  • 开发机
  • 并行计算
大模型
  • DeepSeek-V3.1
  • DeepSeek-R1-0528
  • DeepSeek-V3-0324
  • Qwen3-235B-A22B
  • Qwen3-32B
智算一体机
  • 智算一体机
模型适配专家服务
  • 模型适配专家服务
算力服务商
  • 入驻算力服务商

应用商城

天翼云精选行业优秀合作伙伴及千余款商品,提供一站式云上应用服务
进入甄选商城进入云市场进入AI Store创新解决方案公有云生态专区智云上海应用生态专区
建站工具
  • 新域名服务
  • SSL证书
  • 翼建站
企业办公
  • 安全邮箱
  • WPS 365 天翼云版
  • 天翼企业云盘(标准服务版)
灾备迁移
  • 云管家2.0
  • 翼备份(SaaS版)

定价

协助您快速了解云产品计费模式、价格详情,轻松预估上云成本
价格计算器
  • 动态测算产品价格
定价策略
  • 快速了解计费模式

合作伙伴

天翼云携手合作伙伴,共创云上生态,合作共赢
天翼云生态合作中心
  • 天翼云生态合作中心
天翼云渠道合作伙伴
  • 天翼云代理渠道合作伙伴
天翼云服务合作伙伴
  • 天翼云集成商交付能力认证
天翼云应用合作伙伴
  • 天翼云云市场合作伙伴
  • 天翼云甄选商城合作伙伴
天翼云技术合作伙伴
  • 天翼云OpenAPI中心
天翼云培训认证
  • 天翼云学堂
  • 天翼云市场商学院
天翼云合作计划
  • 云汇计划
天翼信创云专区
  • 信创云专区
  • 适配互认证

开发者

开发者相关功能入口汇聚
技术社区
  • 专栏文章
  • 互动问答
  • 技术视频
资源与工具
  • OpenAPI中心
培训与认证
  • 天翼云学堂
  • 天翼云认证
开源社区
  • 魔乐社区
  • OpenTeleDB

支持与服务

为您提供全方位支持与服务,全流程技术保障,助您轻松上云,安全无忧
文档与工具
  • 文档中心
  • 新手上云
  • 自助服务
  • OpenAPI中心
定价
  • 价格计算器
  • 定价策略
基础服务
  • 售前咨询
  • 在线支持
  • 在线支持
  • 工单服务
  • 服务保障
  • 会员中心
增值服务
  • 红心服务
  • 首保服务
  • 客户支持计划
  • 专家技术服务
  • 备案管家
我要反馈
  • 建议与反馈
  • 用户体验官
信息公告
  • 客户公告

了解天翼云

天翼云秉承央企使命,致力于成为数字经济主力军,投身科技强国伟大事业,为用户提供安全、普惠云服务
品牌介绍
  • 关于天翼云
  • 智算云
  • 天翼云4.0
  • 新闻资讯
  • 天翼云APP
基础设施
  • 全球基础设施
  • 信任中心
最佳实践
  • 精选案例
  • 超级探访
  • 云杂志
  • 分析师和白皮书
  • 天翼云·创新直播间
市场活动
  • 2025智能云生态大会
  • 2024智算云生态大会
  • 2023云生态大会
  • 2022云生态大会
  • 天翼云中国行
天翼云
  • 活动
  • 息壤智算
  • 产品
  • 解决方案
  • 应用商城
  • 定价
  • 合作伙伴
  • 开发者
  • 支持与服务
  • 了解天翼云
      • 文档
      • 控制中心
      • 备案
      • 管理中心
      文档中心

      云监控服务

      云监控服务

      • 云监控服务

      无数据

        • 最新动态
        • 产品简介
        • 功能特征指引
        • 产品定义
        • 产品基本概念
        • 产品优势
        • 产品应用场景
        • 计费说明
        • 云监控基础服务计费说明
        • 告警服务
        • 告警服务计费总览
        • 购买短信服务
        • 购买语音服务
        • 通知服务计费规则
        • 网络分析与监控
        • 站点监控按量计费
        • 开通及退订
        • 快速入门
        • 查看监控概览
        • 使用云服务监控
        • 使用主机监控
        • 查看监控面板
        • 使用告警联系人/组
        • 使用告警规则
        • 查看告警规则
        • 查看历史告警
        • 查看正在告警
        • 使用告警黑名单
        • 使用一键告警
        • 使用资源分组
        • 使用站点监控
        • 使用事件监控
        • 使用一次性拨测工具
        • 使用通知记录
        • 使用监控通知
        • 使用通知模板
        • 查看告警记录
        • 使用告警模板
        • 使用任务中心
        • 使用数据订阅
        • 使用智能巡检
        • 管理订阅渠道
        • 用户指南
        • 权限管理
        • 云监控权限策略
        • 监控面板
        • 概览
        • 创建监控面板
        • 添加监控视图
        • 查看监控视图
        • 编辑监控视图
        • 删除监控视图
        • 删除监控面板
        • 主机监控
        • Agent管理
        • 物理机Agent管理
        • 概览
        • 主机指标监控
        • GPU监控
        • 告警规则
        • 创建告警规则
        • 修改告警规则
        • 停用告警规则
        • 启用告警规则
        • 删除告警规则
        • 查看告警记录
        • 使用告警回调
        • 通知策略管理
        • 告警模板
        • 导出/导入告警模板
        • 模板克隆
        • 查看告警模板
        • 创建自定义告警模板
        • 修改自定义告警模板
        • 删除自定义告警模板
        • 通知模板管理
        • 联系人管理
        • 接入外部告警
        • 创建告警联系人
        • 修改告警联系人
        • 删除告警联系人
        • 创建告警联系组
        • 修改告警联系组
        • 删除告警联系组
        • 资源分组
        • 创建资源分组
        • 修改资源分组
        • 管理组内资源
        • 管理资源组告警规则
        • 查看资源组告警历史
        • 删除资源分组
        • 站点监控
        • 创建站点监控
        • 管理站点监控
        • 管理站点监控告警规则
        • 删除站点监控
        • 错误码说明
        • 事件监控
        • 查看事件
        • 创建事件订阅
        • 告警黑名单
        • 智能巡检
        • 巡检总览
        • 巡检项管理
        • 巡检记录
        • 巡检建议
        • 云主机巡检建议
        • 开启一键告警
        • 任务中心
        • 企业监控
        • 查看秒级监控
        • 数据订阅
        • 创建订阅渠道
        • 消费订阅数据
        • 创建数据订阅任务
        • 操作审计
        • 云监控服务对接云审计事件
        • 最佳实践
        • 监控 Ctcm-Agent 问题排查指引
        • 使用API查询云监控数据
        • 通过企业微信群接收告警通知
        • 使用监控面板可视化展示多个实例监控数据
        • 通过告警模板设置应用分组的告警规则
        • 使用告警联系组设置告警通知对象
        • 通过云监控OpenAPI查询监控数据
        • 常见问题
        • 概念类
        • 操作类
        • 购买类
        • 文档下载
        • 用户指南
        • API参考
        • 调用前必知
        • 概述
        • 终端节点
        • 状态码
        • 错误码
        • 如何调用API
        • 构造请求
        • 认证鉴权
        • Python调用示例
        • SDK接入
        • 云监控服务Java SDK
        • API
        • 监控服务
        • 监控对象
        • 资源列表查询:对象存储-用户
        • 资源列表查询:对象存储-存储桶
        • 资源列表查询:负载均衡
        • 资源列表查询:监听器
        • 资源列表查询:弹性IP
        • 资源列表查询:共享带宽
        • 资源列表查询:云主机
        • 资源列表查询:云硬盘
        • 资源列表查询:裸物理机
        • 资源列表查询:弹性伸缩组
        • 监控项列表:查询
        • 监控概览
        • 告警资源总数
        • 告警次数趋势
        • 查询云主机监控:CPU使用率Top-N
        • 查询云主机监控:内存使用率Top-N
        • 查询云主机监控:磁盘使用率Top-N
        • 资源总数
        • 监控面板
        • 监控面板:校验
        • 监控面板:创建
        • 监控面板:删除
        • 监控面板:更新
        • 监控面板:查询
        • 监控面板:面板名称校验
        • 监控面板:视图删除
        • 监控面板:视图更新
        • 监控面板:视图监控项创建
        • 监控面板:视图监控项删除
        • 监控面板:视图监控项更新
        • 监控面板:视图查询
        • 监控面板:视图监控项校验
        • 监控面板:清空监控面板
        • 监控面板:清空监控视图
        • 实时监控数据查询
        • 实时监控数据:NAT网关
        • 实时监控数据:对象存储
        • 实时监控数据:云主机
        • 实时监控数据:云磁盘
        • 实时监控数据:弹性IP
        • 实时监控数据:共享带宽
        • 实时监控数据:裸金属
        • 实时监控数据:负载均衡
        • 实时监控数据:监听器
        • 实时监控数据:弹性文件
        • 实时监控数据:弹性伸缩组
        • 实时监控数据:站点监控
        • 历史监控数据查询
        • 历史监控数据:NAT网关
        • 历史监控数据:对象存储
        • 历史监控数据:云主机
        • 历史监控数据:云磁盘
        • 历史监控数据:弹性IP
        • 历史监控数据:共享带宽
        • 历史监控数据:裸金属
        • 历史监控数据:负载均衡
        • 历史监控数据:监听器
        • 历史监控数据:弹性文件
        • 历史监控数据:弹性伸缩组
        • 历史监控数据:站点监控
        • 查询监控数据统计值
        • 某个时间段内监控数据最大值
        • 某个时间段内监控数据平均值
        • 某个时间段内监控数据最小值
        • 某个时间段内监控数据方差
        • 监控指标数据排序
        • 监控数据导出
        • 导出监控数据:对象存储
        • 导出监控数据:云主机
        • 导出监控数据:云磁盘
        • 导出监控数据:弹性IP
        • 导出监控数据:共享带宽
        • 导出监控数据:裸金属
        • 导出监控数据:负载均衡
        • 导出监控数据:监听器
        • 导出监控数据:弹性文件
        • 导出监控数据:站点监控
        • 资源分组
        • 创建资源分组
        • 资源分组列表查询
        • 查询资源分组详情
        • 更新资源分组基本信息
        • 删除资源分组
        • 资源分组验重命名
        • 批量移入资源
        • 批量移出资源
        • 清空资源
        • 站点监控
        • 站点监控任务:创建
        • 站点监控任务:删除
        • 站点监控任务:修改
        • 站点监控任务:查询
        • 探测节点:查询详情
        • 探测节点:查询列表
        • 站点监控任务:启用
        • 站点监控任务:禁用
        • 事件监控
        • 统计指定时间段事件
        • 查询最新7天的事件
        • 根据指定时间段查询事件
        • 2022-09-09
        • 任务中心
        • 数据导出任务:删除
        • 数据导出任务:查询
        • 数据导出任务:文件下载
        • 数据导出任务:创建
        • 套餐管理:配置月度使用上限
        • 套餐管理:查询月度使用上限
        • 套餐管理:订购
        • 套餐管理:查询本年度和本月使用情况
        • 套餐管理:查询语音套餐包列表
        • 告警服务
        • 外部告警
        • 外部告警:发送通知
        • 主机监控/云服务监控/云产品监控
        • 历史监控数据:查询v4.2
        • 实时监控数据:查询v4.2
        • 告警服务
        • 告警联系人/组
        • 接入外部告警
        • 告警联系人组:创建
        • 告警联系人组:删除
        • 告警联系人组:批量删除
        • 告警联系人:查看详情
        • 告警联系人:查询列表
        • 告警联系人:修改
        • 告警联系人:创建
        • 告警联系人组:更新
        • 告警联系人组:查询列表
        • 告警联系人组:查看详情
        • 告警联系人组:变更联系人列表
        • 告警联系人:变更所属告警联系人组列表
        • 告警联系人:删除
        • 告警联系人:批量删除
        • 告警模板
        • 告警模板:创建
        • 告警模板:删除
        • 告警模板:批量删除
        • 告警模板:更新
        • 告警模板:查看详情
        • 告警模板:查询列表
        • 告警规则
        • 告警回调测试
        • 告警规则:获取告警服务列表
        • 告警规则:获取告警维度列表
        • 告警规则:获取告警服务维度关系
        • 告警规则:获取告警设备类型列表
        • 告警规则:获取告警维度与设备类型关系
        • 告警规则:创建
        • 告警规则:查看详情
        • 告警规则:查询列表
        • 告警规则:删除
        • 告警规则:批量删除
        • 告警规则:启用
        • 告警规则:禁用
        • 告警规则:设置通知周期
        • 告警规则:设置告警联系人
        • 告警规则:设置通知策略
        • 告警规则:修改告警规则条件
        • 告警规则:修改告警基本信息
        • 告警事件
        • 示例
        • 告警事件:告警历史查询
        • 告警事件:推送
        • API(新)
        • 监控概览
        • 云主机监控
        • 监控概览:云主机CPU使用率TopN
        • 监控概览:云主机内存使用率TopN
        • 监控概览:云主机磁盘使用率TopN
        • 指标查询
        • 云监控:查询服务维度及监控项
        • 监控面板
        • 监控看板:查询系统看板支持服务维度
        • 监控看板:更新系统看板资源
        • 监控看板:创建
        • 监控看板:创建视图
        • 监控看板:删除视图
        • 监控看板:复制视图
        • 监控看板:批量删除
        • 监控看板:更新视图
        • 监控看板:查看详情
        • 监控看板:查询列表
        • 监控看板:视图详情
        • 监控看板:重命名
        • 监控看板:视图数据查询
        • 资源分组
        • 资源分组:列表查询v4.1
        • 资源分组:查询详情v4.1
        • 资源分组:创建v4.1
        • 资源分组:更新v4.1
        • 资源分组:删除v4.1
        • 主机监控/云服务监控/云产品监控
        • 实时监控数据:查询v4.2
        • 历史监控数据:查询v4.2
        • 事件监控
        • 系统事件
        • 事件监控:获取服务维度信息
        • 事件监控:数据统计
        • 事件监控:查询列表
        • 事件监控:查询详情
        • 事件监控:查询事件
        • 自定义事件
        • 自定义事件
        • 自定义事件:查询
        • 自定义事件:修改
        • 自定义事件:删除
        • 自定义事件:创建
        • 自定义事件:监控详情查询
        • 自定义事件告警
        • 自定义事件告警规则:查询列表
        • 自定义事件告警规则:查看详情
        • 自定义事件告警规则:修改
        • 自定义事件告警规则:创建
        • 自定义监控
        • 自定义监控
        • 自定义监控:查询趋势监控数据
        • 自定义监控:查询历史监控数据
        • 自定义监控项:查询维度值
        • 自定义监控项:查询
        • 自定义监控项:修改
        • 自定义监控项:删除
        • 自定义监控项:创建
        • 自定义监控告警
        • 自定义监控告警规则:查询列表
        • 自定义监控告警规则:查看详情
        • 自定义监控告警规则:创建
        • 自定义监控告警规则:修改
        • 自定义监控/自定义事件告警规则
        • 自定义告警规则:停用&启用
        • 自定义告警规则:批量删除
        • 网络分析与监控
        • 站点监控
        • 站点监控任务:启用
        • 站点监控任务:禁用
        • 站点监控:探测节点:查询列表
        • 站点监控:探测节点:查看详情
        • 站点监控任务:查询
        • 站点监控任务:修改
        • 站点监控任务:删除
        • 站点监控任务:创建
        • 一次性拨测工具
        • 拨测点信息:查询
        • 拨测任务:查询结果
        • 拨测任务:创建
        • 告警服务
        • 告警记录
        • 告警总览
        • 告警概览:告警Top产品
        • 告警概览:告警Top实例
        • 告警概览:告警Top指标
        • 告警概览:告警Top事件
        • 活动告警/历史告警
        • 告警事件:告警历史查询
        • 告警事件:查询告警历史详情
        • 告警事件:导出告警历史
        • 通知模板
        • 告警通知模板:创建
        • 告警通知模板:更新
        • 告警通知模板:删除
        • 告警通知模板:查询列表
        • 告警通知模板:查看详情
        • 告警通知模板:查询变量
        • 告警通知模板:标记自定义默认通知模板
        • 告警模板
        • 告警模板:查看详情
        • 告警模板:查询列表
        • 告警模板:创建
        • 告警模板:更新
        • 告警模板:批量删除
        • 告警模板:删除
        • 告警模板:复制
        • 告警规则
        • 告警规则:创建v4.1
        • 告警规则:查看详情v4.1
        • 告警规则:查询列表v4.1
        • 告警规则:更新v4.1
        • 告警规则:启用禁用v4.1
        • 告警规则:批量删除v4.1
        • 告警回调测试:告警回调测试
        • 告警联系人/组
        • 告警联系人
        • 告警联系人:查询列表v4.1
        • 告警联系人:查看详情
        • 告警联系人:创建
        • 告警联系人:修改
        • 告警联系人:批量删除
        • 告警联系人:删除
        • 告警联系人:变更所属告警联系人组列表v4.1
        • 告警联系人:激活
        • 告警联系人:发送激活验证码
        • 告警联系组
        • 告警联系人组:查询列表v4.1
        • 告警联系人组:查看详情
        • 告警联系人组:更新
        • 告警联系人组:创建
        • 告警联系人组:批量删除
        • 告警联系人组:删除
        • 告警联系人组:变更联系人列表
        • 告警黑名单
        • 告警黑名单:查询
        • 告警黑名单:创建
        • 告警黑名单:变更状态
        • 告警黑名单:更新
        • 告警黑名单:删除
        • 一键告警
        • 一键告警:规则启用&禁用
        • 一键告警:规则修改
        • 一键告警:批量修改产品通知策略
        • 一键告警:产品配置详情
        • 一键告警:产品禁用
        • 一键告警:产品启用
        • 一键告警:产品列表
        • 通知记录
        • 通知记录:查询
        • 通知记录:导出
        • 外部告警
        • 外部告警:获取告警联系人组token
        • 外部告警:刷新告警联系人组token
        • 外部告警:发送通知
        • 智能巡检
        • 巡检总览
        • 巡检任务:创建
        • 巡检任务:查询结果总览
        • 巡检任务:查询结果详情
        • 巡检项管理
        • 巡检项:查询
        • 巡检项:禁用
        • 巡检项:启用
        • 巡检项:修改
        • 巡检记录
        • 巡检历史:查询列表
        • 巡检历史:查询详情
        • 任务中心
        • 数据导出任务:文件下载
        • 数据导出任务:查询
        • 数据导出任务:创建
        • 数据导出任务:删除
        • 更新历史
        • API
        • 2022-09-09
        • 告警服务
        • 通知模板
        • 告警通知模板:查询变量
        • 告警通知模板:查询列表
        • 告警通知模板:创建
        • 告警记录
        • 活动告警/历史告警
        • 告警事件:导出告警历史
        • 告警黑名单
        • 告警黑名单:更新
        • 事件监控
        • 系统事件
        • 事件告警规则
        • 事件告警规则:查询列表
        • 事件告警规则:查看详情
        • 事件告警规则:创建
        • 相关协议
        • 云监控服务产品服务协议
        • 云监控服务等级协议
        • 关于运营商禁止短信内容包含链接、IP地址及联系方式的公告
          无相关产品

          本页目录

          帮助中心云监控服务最佳实践通过云监控OpenAPI查询监控数据
          通过云监控OpenAPI查询监控数据
          更新时间 2025-12-03 21:16:19
          • 新浪微博
          • 微信
            扫码分享
          • 复制链接
          最近更新时间: 2025-12-03 21:16:19
          分享文章
          • 新浪微博
          • 微信
            扫码分享
          • 复制链接

          云监控OpenAPI支持查询实时监控数据及历史监控数据,接口文档如下:

          实时监控数据查询

          历史监控数据查询

          接口关键参数使用指引

          1. 获取service,dimension参数

          可通过OpenAPI接口:云监控:查询服务维度及监控项获得,接口文档如下:

          云监控:查询服务维度及监控项

          官网调试链接如下:

          云监控:查询服务维度及监控项

          以华东1云主机为例:如下图输入对应的资源池ID,并将ignoreItems选为true,itemType输入series在返回响应体里面查找云主机,找到云主机对应的service,dimension。

           

          2. 获取itemNameList,dimensions参数

          (1)方法一(推荐):通过云监控控制台获取

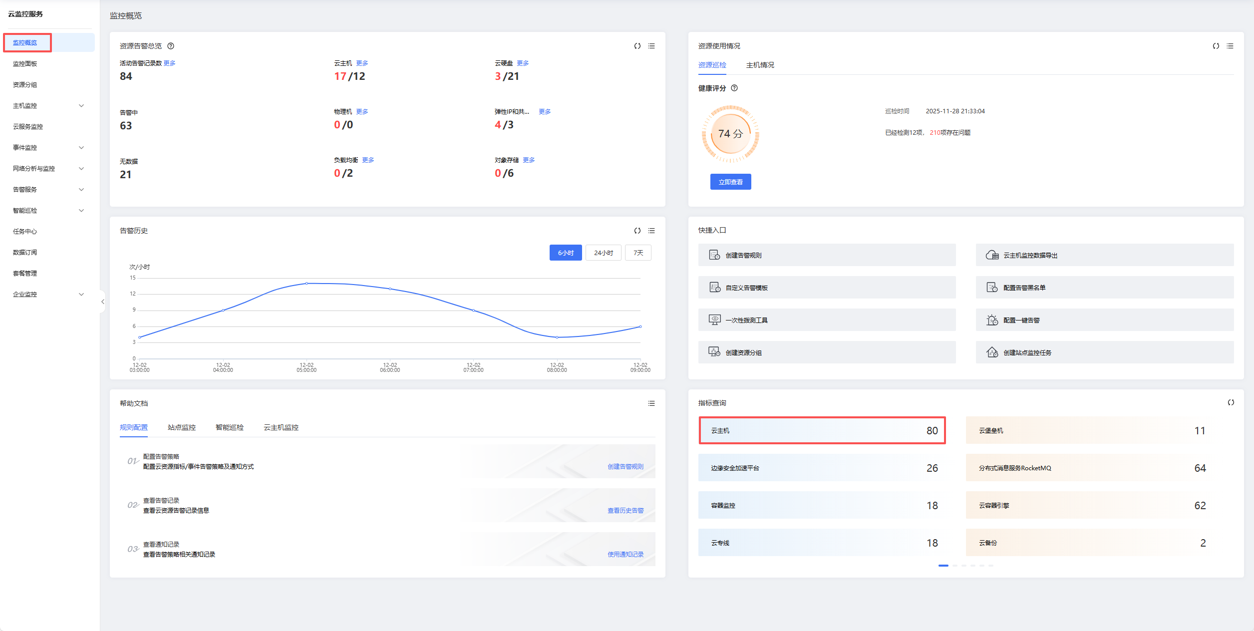
          在云监控控制台-监控概览-指标查询模块,点击任意一款产品,如下图所示

          在指标查询的搜索框输入想查询的产品,如下图所示,其中返回结果的Metric就是接口itemNameList里支持的元素,Dimensions对应接口dimensions中name的值,接口dimensions中value的值通常为产品实例的信息(id或名称居多),可通过对应产品的list接口获取得到

           

          (2)方法二:通过OpenAPI接口“云监控:查询服务维度及监控项”获取,接口文档如下:

          云监控:查询服务维度及监控项

          官网调试链接如下:

          云监控:查询服务维度及监控项

          以华东1云主机为例:如下图输入对应的资源池ID,并将ignoreItems选为false,itemType输入series,service、dimension分别取前文获取的对应值,在接口响应中monitorItems为当前资源池支持的所有监控项信息,其中name为指标名,即接口入参中itemNameList中可查询的指标,dimensions为指标的查询标签字段,即接口入参dimensions中name的值,接口dimensions中value的值通常为产品实例的信息(id或名称居多),可通过对应产品的list接口获取得到。

           

           

          常用产品查询参数对照表

          资源类型

          serivce

          dimension

          云主机/GPU

          ecs

          ecs

          物理机

          pms

          pms

          云硬盘

          evs

          disk

          负载均衡

          elb

          elb

          弹性IP

          ippool

          fip

          共享带宽

          ippool

          trafficp

          对象存储桶

          zos

          zos_bucket

           

          文档反馈

          建议您登录后反馈,可在建议与反馈里查看问题处理进度

          鼠标选中文档,精准反馈问题

          选中存在疑惑的内容,即可快速反馈问题,我们会跟进处理

          知道了

          上一篇 :  使用告警联系组设置告警通知对象
          下一篇 :  常见问题
          搜索 关闭
          ©2026 天翼云科技有限公司版权所有 增值电信业务经营许可证A2.B1.B2-20090001
          公司地址:北京市东城区青龙胡同甲1号、3号2幢2层205-32室
          备案 京公网安备11010802043424号 京ICP备 2021034386号
          ©2026天翼云科技有限公司版权所有
          京ICP备 2021034386号
          备案 京公网安备11010802043424号
          增值电信业务经营许可证A2.B1.B2-20090001
          用户协议 隐私政策 法律声明