展示当前租户下所有调用链路信息。您可以根据多个筛选条件租户查询您想看的调用链,可以点击「TraceID」查看具体的调用链详情。
功能入口
查看该租户下所有调用链路
选择目标资源池,并登录APM组件控制台。
在左侧导航栏中选择「 调用链查询 」。
查看某个应用/agent相关的调用链
选择目标资源池,并登录APM组件控制台。
在左侧导航栏中选择「 应用列表 」。
在应用列表中选择您想查看的应用,点击「 应用名称 」打开新的应用详情链接。
在左侧导航栏中选择「 调用链查询 」查看该应用实例/接口的调用链信息。
功能说明

关键信息展示与查询
TraceID :调用链的唯一标识。
产生日志时间 :该调用链产生日志的时间点。
接口名称 :显示发起API调用时的接口名称,完整调用链中涉及的接口信息在trace详情中查看。
应用名称 :显示当前应用实例所属应用的名称,该调用链涉及的其他应用信息在trace详情中查看。
状态 :显示正常/异常。
耗时 :一个完整的链路调用所消耗的时间。
服务端 :调用链中第一段的被调用的应用的IP端口。
客户端 :调用链中第一段的发起调用的应用的IP地址。
操作 :「查看」,点击显示详情弹窗如“Trace详情”。
散点图
散点图页面以时间为横轴,耗时为纵轴,显示指定时间内最近3000条调用链的耗时分布情况。将鼠标悬浮在散点上,可以显示散点对应的调用链的基本信息(耗时、应用名称、接口名称等信息)。单击散点可以查看调用链对应的调用详情。更多信息,请参见“Trace详情”。
全链路聚合
全链路聚合功能支持通过指定条件查询指定时间内的TraceId(最多5000个),然后基于这些TraceId查询对应的Span,并聚合这些Span得出最终的聚合结果,整个过程保证聚合的链路完整性。
说明:由于全链路聚合是按照查询条件后聚合计算相应数据的,当您选择的条件比较多时,查询计算存在一定延迟,请耐心等待。
| 参数 | 说明 |
|---|---|
| spanName | Span名称。 |
| serviceName | Span对应的应用名。 |
| 请求数/请求比例 | 请求比例表示调用当前Span节点的请求比例数。例如10%表示10%的请求会调用当前Span。计算公式:请求比例=当前Span的请求数/总请求数*100% |
| span数/请求倍数 | 请求倍数表示平均每个请求调用当前Span的次数。例如1.5表示每个请求会调用当前Span 1.5次 。计算公式:请求倍数=Span数/Span的请求数 |
| 平均自身耗时/比例 | 平均自身耗时表示不包括子Span的耗时。例如,对于Span A和其子Span B, 其中A耗时为10 ms, B耗时为8 ms,那么A的自身耗时为2 ms。计算公式:自身耗时=Span耗时-所有子Span耗时总和注意如果是异步调用,自身耗时即Span耗时,无需减去子Span耗时。 |
| 平均耗时 | 该Span的整体平均耗时。 |
| 异常数/异常比例 | 异常比例表示出现异常的请求比例。例如3%表示有3%的请求出现异常。计算公式:异常比例=异常请求数/总请求数注意异常请求数不等于异常数(Span调用异常的次数),当请求倍数大于1时, 一个异常请求可能对应多个异常数。 |
示例:如下表所示,Span A调用Span B和Span C,各参数含义如下。
| spanName | serviceName | 请求数/请求比例 | span数/请求倍数 | 平均自身耗时/比例 | 平均耗时 | 异常数/异常比例 |
|---|---|---|---|---|---|---|
| A | - | demo | 10/100.00% | 10/1.00 | 2.00ms/25.00% | 8ms |
| - | B | demo | 2/20.00% | 4/2.00 | 4.00ms/100.00% | 4ms |
| - | C | demo | 1/10.00% | 1/1.00 | 2.00ms/100.00% | 2ms |
对于入口Span,A的请求数/请求比例表示A的请求总数为10次,比例为100%。B的请求数/请求比例为2/20.00%,表示只有2次请求调用了B,同理只有1次请求调用了C,对应的请求比例分别为20%和10%。这里反映了请求的分布比例。
A的span数/请求倍数为10/1.00,表示每次请求只调用了一次A,但是对于B而言,2次请求有4个Span,每次请求调用了2次B。这里反映了一次请求中Span的分布比例。
A的平均自身耗时/比例为2.00ms/25.00%,表示A除了B和C之外的平均耗时为2ms,只占整体平均耗时的25%。而子Span B和C因为没有子Span,所以自身耗时即整体耗时。这里反映了耗时的分布比例。
A的异常数/异常比例为2/20.00%,表示A发生了2次异常,占整体请求的20%。B的异常数/异常比例为1/50.00%,说明调用到B的2次请求,其中有1次请求发生了异常,异常比例为50%。
自定义查询
调用链查询支持自定义查询,您可以输入常用的标签,或是上报数据时自定义的标签进行查询。标签样例请参见“APM常用标签”。
错/慢Trace分析
错/慢Trace分析旨在帮助用户分析批量异常调用链的共有维度特征,快速定位系统异常。错/慢Trace分析也可以用于梳理慢接口,对系统进行定向优化等。
慢Trace分析
在慢Trace分析功能中,APM 会在当前查询条件下,随机抽样1000条错Trace和1000条正常Trace,分析并识别出与慢调用显著性相关的Top 3关键特征。
上图示例中可以看到,HTTP请求方法为 POST 的Trace在慢Trace样本中占比最高,达到58%,并且 POST 请求的trace仅占正常trace的1.7%,说明大量的慢调用都是POST请求,值得深入分析。
单击柱状图图标,对请求方法为 POST 的trace进行下钻分析,查询条件会带上该过滤条件。
可以发现大量满调用都来自特定的请求地址,单击该地址继续下钻分析。
最终定位到根因,可以返回 Trace 列表查看慢的 Trace。
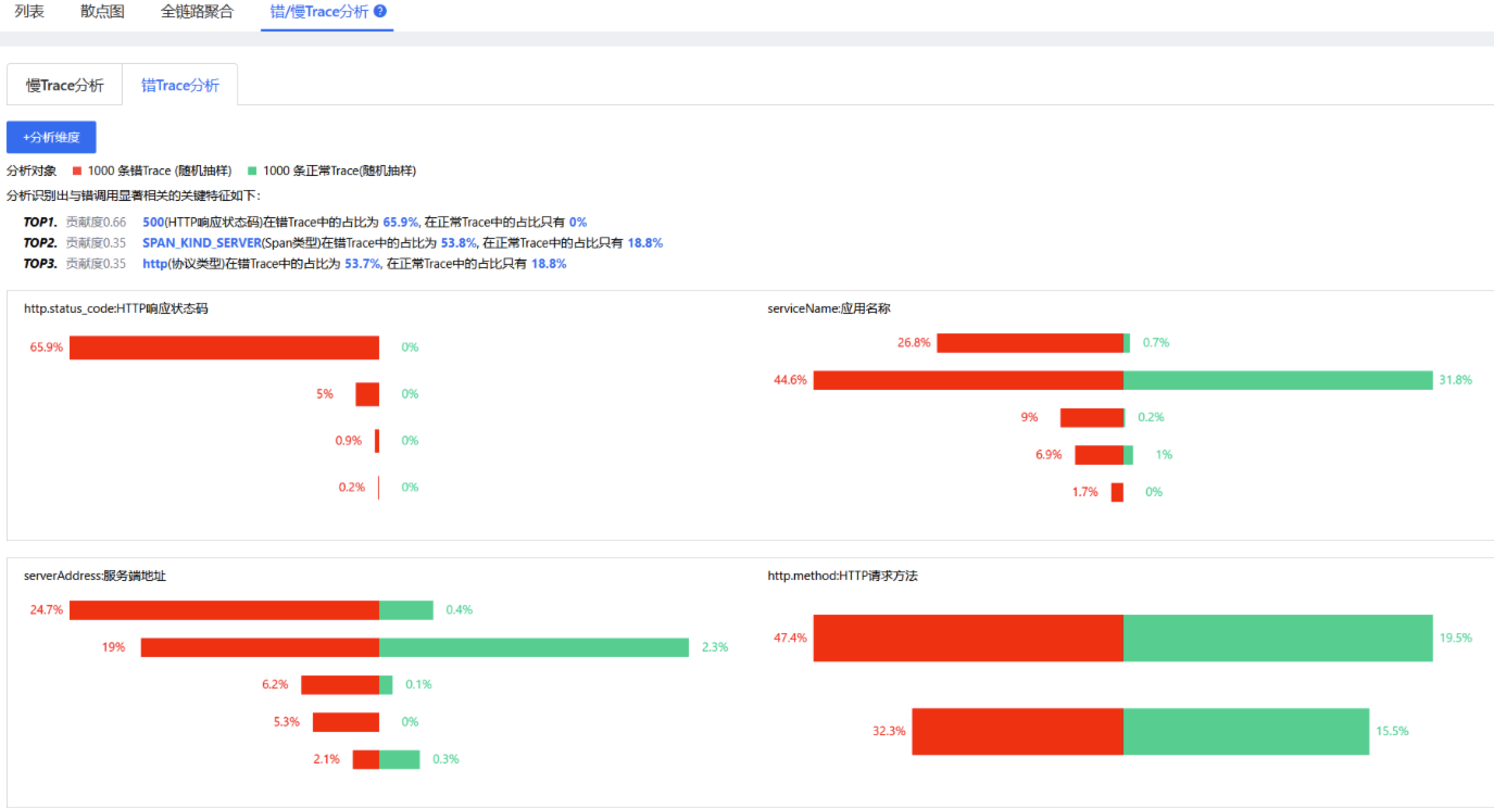
错Trace分析
在错Trace分析功能中,APM 会在当前查询条件下,随机抽样1000条错Trace和1000条正常Trace,分析识别出与错调用显著性相关的Top 3关键特征。

上图示例中可以看到,在1000条错Trace样本中,HTTP响应状态码为 500 的在错Trace中占比达65.9%,值得深入分析。
单击柱状图图标,对HTTP响应状态码为 500 的 Trace 进行下钻分析。
最终定位到根因,可以返回 Trace 列表查看错误的 Trace。